导航
关注我们
联系我们 客服: 电子邮箱: info@remotesyslog.com 开发人员 / 创始人: Tom Slenter: 算法顾问: Li You:
© Remote Syslog 2025
Remote Syslog

入门

Remote Syslog 是一个用于视图化 Syslog 信息的免费应用。 Remote Syslog 提供了一体化的便捷安装。 当用户安装成功之后,他们可以直接从控制台提取 Syslog 数 据,或者直接从已下载的网页提取数据。首先,用户需要从Github下载 Remote Syslog,然后依循以下几个步骤进行安装: 1 快速检查: 1.1 需求检查: 在此处查看要求 1.2 安装: 克隆 git 的内容地址: o git clone https://www.github.com/tslenter/RS 进入安装目录: o cd RS 使安装程序可执行: o chmod +x rseinstaller 运行安装程序: o ./rseinstaller 配置和使用信息可以在这里找到

版本

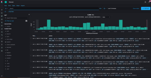
产品视图 1. RSC Core Remote Syslog Classic Core 是在 Ubuntu 20.04 LTS 及更高版本上运行的小型 syslog 服务器和查看器。核心版本允许用户在单个控制台或 SSH 会话中查看所有日志记录。默认情“ 况下,它以纯文本形式存储所有数据。其提供的 rsview”工具允许用户查看和提取日志记录。 在设计上RSC Core 只需使用极少的资源,因此非常适用于像Raspberry Pi 一样的低功率 设备。 关于Remote Syslog Classic Core 的安装和使用您可以参考:这里 您可以在YouTube 上查看RSC 安装/说明视频。 点击链接。 2. RSE Core Remote Syslog Elesticsearch 是一个小型系统日志服务器,可将所有数据存储在 Elasticsearch “数据库中。通过 rseview” 工具我们可以从 Elasticsearch 数据库中提取数 据。 在设计上RSC Core 只需使用极少的资源,因此极其适用于类似具有 4GB RAM 的 Raspberry Pi 的低功率设备。 Ubuntu 20.04 LTS 及更高版本支持 RSE Core 。 Remote Syslog ElasticsearchCore 的安装和使用可以参考: 这里 3. RSC Web interface Remote Syslog Classic Web 界面是为 Remote Syslog Classic Core 创建的。它仅与 RSC 核心一起运行。它允许您通过 Web (HTTPS) 查看日志记录。它带有存档/实时日志记录 和搜索功能。这使它易于使用。它可以在 Raspberry Pi 等低功耗设备上运行。关于 Remote Syslog Classic web 界面的安装和使用您可以查看: 这里 您可以在YouTube 上查看RSC 安装/说明视频。 点击链接。 4. RSE Webinterface Remote Syslog Elasticsearch Web 界面是为 Remote Syslog Elasticsearch Core 创建 的。它仅与 RSE 核心一起运行。它允许您通过 Web (HTTPS) 查看日志记录。它带有实时日 志记录、仪表板、导出功能和搜索功能。这使它易于在类似 Raspberry Pi 4(4GB RAM) 等的低功耗设备上运行。 关于Remote Syslog Elasticsearch web 界面的安装和使用您可 以参考: 这里 5. RSX Webinterface 我们为 Remote Syslog Elasticsearch Core 添加了 Remote Syslog X Web 界面。该界 面不与 RSC Core 环境一起运行。 RSX 以最少的配置将 kibana Web 界面加载到 RSE Core 之上。此操作是为大的公司创建的,并且提供额外的选项,例如:索引切换、高级搜索 栏、构建图表、安全仪表板等等。 关于Remote Syslog X web 界面的安装和使用您可以参 考:这里 6. 其他信息 更多产品信息可以在我们的 GitHub 页面, YouTube 频道或文档中找到。

赞助与支持

我们欢迎并感激您的捐赠和帮助。 目前我们接受 PayPal 和加密货币。 如果您有任何问题或 需要更多信息,请查看我们的 GitHub 页面并阅读有关捐赠选项的更多信息。
幻灯片展示 REMOTE SYSLOG X 

概念

RSC Core
RSE Core
RSC Web
RSE Web
RSX Web
CLI 搜索*
-
-
-
明文引擎
Elasticsearch 引擎支持
RSC 网络接口
-
-
-
RSE 网络接口
-
-
-
RSX 网络接口
-
-
-
PAM / AD 认证
Raspberry Pi capable
Ubuntu 20.04 LTS
Addons
VPN 网络
Python 模块
-
-
-
是否支持
* CLI 验证使用 SSH
功能
进展
联系
云连接器
Remote Syslog 服务器的 VPN,可直接从 GitHub 载.
Cloud connector 已发布.
网络连接器
SSH 设备的配置工 具。 可以直接从 GitHub 下载
网络连接器已发布
RSM
RSM 是 elasticsearch 并且 结合了 Python. 此模块适用 于医疗数据处理以及计算机 视觉等.
完成了设计阶段和第一款实 验 demo.
Extra 解析器/指令指南
为 Remote Syslog Core, RSX 以及 RSC 提供默认解析 器和指令.
开发中.
FSM (Jafar)
FSM 是 elasticsearch 并且 结合了 Python. 專攻金融.
开发中.

路线图

© Remote Syslog 2025
Remote Syslog

入门

Remote Syslog 是一个用于视图化 Syslog 信息 的免费应用。 Remote Syslog 提供了一体化的便 捷安装。 当用户安装成功之后,他们可以直接从控 制台提取 Syslog 数据,或者直接从已下载的网页 提取数据。首先,用户需要从Github下载 Remote Syslog,然后依循以下几个步骤进行安装: 1 快速检查: 1.1 需求检查: 在此处查看要求 1.2 安装: 克隆 git 的内容地址: o git clone https://www.github.com/tslenter/RS 进入安装目录: o cd RS 使安装程序可执行: o chmod +x rseinstaller 运行安装程序: o ./rseinstaller 配置和使用信息可以在这里找到

版本

功能与赞助
GitHub GitHub
在我们阅读的文档文档中解释了如何使用远程系统日志。在这 里找到它。捐赠和帮助总是受欢迎的。我们接受 PayPal 和加密 货币来支持我们的使命。如果您有任何问题或需要更多信息, 请查看我们的 GitHub 页面并阅读有关捐赠选项的更多信息。
联系我们 电子邮箱: e: info@remotesyslog.com
关注我们
导航
幻灯片展示

版本

Remote Syslog
Remote Syslog